Uptrends stellt zwei vordefinierte RUM Dashboards bereit, mit denen du die Performance-Daten deiner Website anzeigen und analysieren kannst:
- RUM Übersicht – zeigt allgemeine Nutzerinformationen und Website-Performance über alle Orte, Geräte und Browser an.
- RUM Performance – zeigt detaillierte Metriken wie Time to First Byte, Page Ready Time und Render Dauer.
Diese Dashboards zeigen deine Daten in Echtzeit und werden automatisch aktualisiert, während deine Website-Besucher die Website aufrufen. Jedes Dashboard enthält mehrere Kacheln, die bestimmte Metriken wie Seitenaufrufe, Ladezeiten und Nutzerstandorte zeigen. Du kannst die Daten jedes Dashboards oder einzelner Kacheln filtern, um den Fokus auf bestimmte Informationen zu legen. Zum Beispiel kannst du die Performance-Daten für ein beliebiges Land, nach Gerätetyp oder nach Browser anzeigen. So kannst du zum Beispiel Performance-Probleme identifizieren, die eine bestimmte Nutzergruppe betreffen. Weitere Informationen zu Filtern findest du unter RUM Dashboard-Filter.
Zusätzlich zu den vordefinierten Dashboards kannst du benutzerdefinierte Dashboards erstellen, die nur die von dir benötigten Metriken anzeigen.
RUM Übersicht
Das Dashboard RUM Übersicht zeigt allgemeine Informationen über die Seitenbesuche deiner Website und das Nutzererlebnis nach Ort, Gerät, Betriebssystem und Browser-Typ.

Seitenaufrufe
Diese Dashboard-Kachel zeigt die Gesamtzahl der Nutzer, die deine Website besucht haben. Die interaktive RUM Weltkarte zeigt einen visuellen Überblick von der Herkunft der Seitenaufrufe, die die Gebiete von Nutzeraktivitäten hervorhebt.
Die Farbintensität der Karte spiegelt die Anzahl an Seitenaufrufen von jedem Land wider. Je intensiver das Grün eines Landes, desto höher ist die Anzahl an Seitenaufrufen. Damit kannst du leichter feststellen, in welchen Gebieten sich deine aktivsten Nutzer befinden.
Du kannst auf ein Land der Karte klicken, um ein detailliertes Performance-Dashboard für das Gebiet zu erhalten.

Ladezeit
Diese Dashboard-Kachel zeigt, wie lang es dauert, bis deine Website komplett geladen ist. Die interaktive RUM Weltkarte zeigt eine visuelle Übersicht dessen, wo die Ladezeiten sich unterscheiden, und hebt die beste und schlechtesten Nutzererlebnisse zu dieser Performance hervor.
Die Farbintensität auf der Karte stellt die Ladezeiten in jedem Land dar. Je dunkler ein Land auf der Karte erscheint, desto langsamer erleben Nutzer deine Website in der Region.
Du kannst auf ein Land der Karte klicken, um ein detailliertes Performance-Dashboard für das Gebiet zu erhalten.

Dauer
Die Dashboard-Kacheln zur Dauer zeigen drei unterschiedliche Metriken:
- Frontend Dauer – Anzahl Sekunden, die es für die Frontend-Ressourcen wie Bilder und Styles dauert, zu laden und die Seite sichtbar und interaktiv zu machen.
- Netzwerk Dauer – Anzahl Sekunden, die es dauert, bis der Browser des Nutzers eine Verbindung mit dem Server erstellt hat.
- Backend Dauer – Anzahl Sekunden, die es dauert, bis der Server die Anfrage verarbeitet und Daten, zum Beispiel eine API-Antwort, ausgibt.
Du kannst auf jede Kachel klicken, um ein detailliertes Performance-Dashboard für das Gebiet zu erhalten.

Seiten
Diese Dashboard-Kachel zeigt die Seiten-URLs, die mit RUM verfolgt werden. Sie enthält auch RUM Daten wie Seitenaufrufe, Ladezeit und Metriken zur Dauer.
Klicke auf eine Seite in der Liste, um die detaillierte Performance anzuzeigen, oder klicke auf Details, um die Seiten-Performance insgesamt zu sehen.

Geräte
Diese Dashboard-Kachel zeigt die Gerätetypen, mit denen deine Nutzer deine Website besuchen, also Desktop-Computer, Tablet, Smartphone usw. Sie enthält auch RUM Daten wie Seitenaufrufe, Ladezeit und Metriken zur Dauer.
Ein Lupensymbol weist darauf hin, dass weitere Informationen verfügbar sind. Klicke auf einen Gerätetypen in der Liste, um die detaillierte Performance anzuzeigen, oder klicke auf Details, um die allgemeine Website-Performance nach Gerät zu sehen.

Länder
Diese Dashboard-Kachel ist eine Liste der Länder, in denen sich deine Nutzer befinden, zum Beispiel USA und Australien. Sie enthält auch RUM Daten wie Seitenaufrufe, Ladezeit und Metriken zur Dauer.
Ein Lupensymbol weist darauf hin, dass weitere Informationen verfügbar sind. Klicke auf ein Land in der Liste, um die detaillierte Performance anzuzeigen, oder klicke auf Details, um die Performance nach Land insgesamt zu sehen.

Browser
Diese Dashboard-Kachel zeigt die Browsertypen, mit denen deine Nutzer auf deine Website zugreifen, zum Beispiel Chrome (Desktop) und Edge (Chromium) für Windows. Sie enthält auch RUM Daten wie Seitenaufrufe, Ladezeit und Metriken zur Dauer.
Ein Lupensymbol weist darauf hin, dass weitere Informationen verfügbar sind. Klicke auf einen Browser in der Liste, um die detaillierte Performance anzuzeigen, oder klicke auf Details, um die Performance nach Browsertyp insgesamt zu sehen.

Betriebssysteme
Diese Dashboard-Kachel führt die Betriebssysteme auf, mit denen Nutzer auf deine Website zugegriffen haben, zum Beispiel Windows (Desktop), iOS (Smartphone) und iOS (Desktop). Sie enthält auch RUM Daten wie Seitenaufrufe, Ladezeit und Metriken zur Dauer.
Ein Lupensymbol weist darauf hin, dass weitere Informationen verfügbar sind. Klicke auf ein Betriebssystem in der Liste, um die detaillierte Performance anzuzeigen, oder klicke auf Details, um die Performance nach Betriebssystem insgesamt zu sehen.

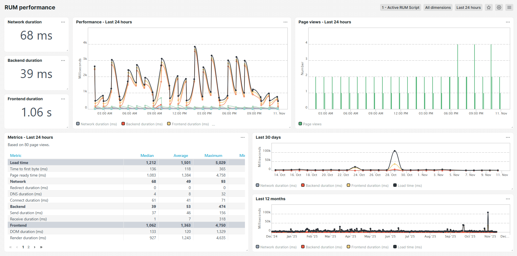
RUM Performance-Dashboard
Das RUM Performance-Dashboard enthält detaillierte Performance-Metriken wie Time to First Byte, Render und DOM Dauer. Es werden Informationen über Ladezeiten, Netzwerkdauer, Backend-Zeiten, Frontend-Zeiten und Gesamtladezeiten angezeigt. Das Performance-Dashboard stellt die Daten in bequemen Tabellen und Diagrammen an.

Messwerte
Das RUM Performance-Dashboard zeigt die folgenden Metriken:
- Ladezeit – die Zeit, die es dauert, bis die Website die ersten Ressourcen anzeigt. Du kannst die Seite sehen, aber im Hintergrund laufen eventuell noch einige Skripte.
- Time to first byte (ms) – die Zeit, in Millisekunden, die es dauert, bis der Browser eine Antwort nach dem Aufruf der Website erhält. Eine geringere TTFB bedeutet eine bessere Website-Performance.
- Page Ready Zeit (ms) – Gesamtzeit, in Millisekunden, bis die Seite vollständig geladen wurde und interaktiv ist. Geringere Page Ready Times bedeuten eine bessere Website-Performance.
- Netzwerk – Gesamtzeit, die erforderlich war, bis der Browser des Nutzers und der Webserver eine Netzwerkverbindung errichtet haben.
- Redirect Dauer (ms) – Gesamtzeit, in Millisekunden, die der Browser benötigte, um eine andere URL aufzurufen, bevor er die Zielseite geladen hat. Eine längere Redirect-Dauer verlangsamt den Zugriff auf die angeforderte Seite.
- DNS Dauer (ms) – Gesamtzeit, in Millisekunden, die es gedauert hat, den Domainnamen (beispiel.com) in die entsprechende IP-Adresse aufzulösen, bevor eine Verbindung errichtet wurde. Eine längere DNS-Dauer verzögert den Ladebeginn der Seite.
- Connect Dauer (ms) – Gesamtzeit, in Millisekunden, die es gedauert hat, nach der DNS-Auflösung eine TCP-Verbindung zwischen dem Browser des Nutzers und dem Webserver zu errichten. Eine längere Connect-Dauer kann auf einen Netzwerkstau oder hohe Latenzzeiten hinweisen.
- Backend – Gesamtzeit der serverseitigen Verarbeitung der Anfrage und Erzeugen einer Antwort.
- Send Dauer (ms) – Zeit, in Millisekunden, die der Browser benötigt hat, die HTTP-Anfrage an den Server zu senden. Eine längere Sendedauer kann auf Netzwerkprobleme oder große Anfrage-Payloads hinweisen.
- Receive Dauer (ms) – Zeit, in Millisekunden, die der Browser benötigte, um die Antwortdaten nach Erhalt des ersten Byte zu laden. Eine längere Empfangsdauer kann auf Netzwerkprobleme, große Dateigrößen oder langsame Server-Antwortzeiten hinweisen.
- Frontend – Gesamtzeit, die es gedauert hat, Webseiteninhalte im Browser des Nutzers aufzubauen und anzuzeigen, nachdem die Daten vom Server empfangen wurden.
- DOM Dauer (ms) – Zeit, in Millisekunden, die der Browser für das Parsen des HTML benötigt, um das Document Object Model (DOM) zu erstellen. Eine längere DOM Dauer kann auf komplexe Strukturen oder blockierende Skripte hinweisen.
- Render Dauer (ms) Zeit, in Millisekunden, die der Browser benötigt hat, um Styles anzuwenden, Bilder zu laden und Skripte auszuführen, um die Seite visuell darzustellen. Eine längere Render-Dauer kann auf komplexe Layouts oder große Ressourcen hinweisen.
- Downloaddauer (ms) – Zeit, in Millisekunden, die benötigt wurde, alle Frontend-Ressourcen wie Bilder, CSS-Dateien und Skripte abzurufen. Eine längere Downloaddauer kann auf große Ressourcen oder eine langsame Netzwerkverbindung hinweisen.